Il punto sulle mie batterie al litio dopo più di un anno
Ah ah Smile Il canguro tedesco. È molto bravo e ha fatto un sacco di tests interessanti. È lui che mi consigliò il JK (che però è a mosfets). Mi ricordo che il BMS che provò era quello con il disgiuntore integrato - peraltro un solo disgiuntore per cui non capisco come possa gestire carica e scarica separatamente. Mi sembra che fosse questo o una roba precedente: [hide]https://www.aliexpress.com/item/4001316225854.html[/hide] Anche se vedi il costo, è un oggetto meno sofisticato dei suoi fratelli più grandi che costano di più e devi anche aggiungere i disgiuntori. Questo invece è quello che penso di prendere per il nuovo banco che sto facendo: [hide]https://www.aliexpress.com/item/1005003923442712.html[/hide] Oppure questo [hide]https://www.aliexpress.com/item/1005002859512726.html[/hide] Ti saprò dire come vanno.
La semplicità è la suprema sofististicazione. LdV
Cita messaggio
Si infatti, anch'io pensavo di prendere il primo dei due per la sua capacita' di bilanciamento, mi pare che col secondo bisogna aggiungere un bilanciatore esterno. Mi sono guardato anche il REC, che si presenta come un prodotto superiore ma, a parte il costo, mi sembra anche un po' piu' complicato da programmare.
Cita messaggio
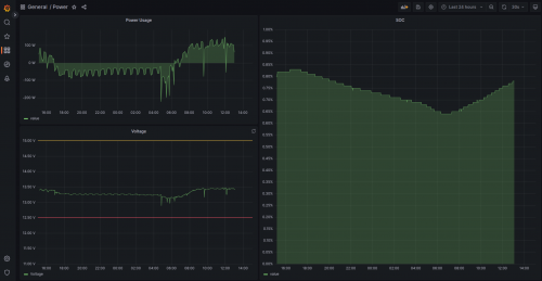
Giornata tipo - autosufficienza energetica Smile 8 ore di navigazione con pilota, frigo, PC, tutti gli strumenti, inverter (si vede bene quando mi faccio il caffè), e tutti i telefoni in carica. DC/DC disattivato anche per quel poco motore che ho fatto.
[hide]     [/hide]
La semplicità è la suprema sofististicazione. LdV
Cita messaggio
Pannelli?
Cita messaggio
4 da 100. Forse 300W basterebbero... ma 400W sono meglio.
La semplicità è la suprema sofististicazione. LdV
Cita messaggio
Complimenti ! Hai una produzione solare notevole. Ti ci entrerebbe anche il motore elettrico del tender e le piastre a induzione …Che configurazione di regolatori/pannelli hai (400 w seriale/parallelo 1/2/n regolatori) ? Se hai Victron (magari lo hai detto ma nn ricordo), hai possibilità di postare qualche cronologia ?
Cita messaggio
Ho due vecchi phaesum da 100 e due renogy nuovi sempre da 100. Sono configurati 2s2p, ovviamente le 2 serie sono un phaesum e un renogy. Il regolatore è un singolo mppt 100/20. Ne ho un altro, ma per ora lo tengo di rispetto visto che a 20A non ci arrivo. A fine crociera posto le stats sulla produzione, ma per ora vedo circa 1.8kWh al giorno, anche se probabilmente può dare qualcosa di più se becco la giornata giusta e alzo la tensione di carica. Mi sembra compatibile con il tuo 1kWh, visto che i miei vecchi pannelli iniziano a dare segni di stanchezza. Direi che nel bilancio sono 1kWh i renogy e 800Wh i phaesum. Comunque, alle 9 di mattina sono già in positivo quando sono in rada. L'anno prossimo mando in pensione i phaesum: i renogy che ho preso quest'anno sono nettamente migliori (e costano neno).
La semplicità è la suprema sofististicazione. LdV
Cita messaggio
Grazie. Se raccattiamo un po’ di info ci rendiamo conto meglio di quanta energia produciamo sulle barche con tutti i constraints di ombra/spazio/inclinazione/movimento ben diversi da una configurazione terrestre / camperistica. Ipotizzerei già a spanne un obiettivo di 0,5 Kw ogni 100 w di pannello (buono) al gg …
Cita messaggio
Ho appena sostituito 3 agm da 100Ah con una lifepo4 da 280Ah, è presto per fare bilanci, ma la prima impressione è quella di un salto quantico rispetto alle vecchie agm. Come passare dalla panda alla model a plaid. Vi dirò dopo le ferie.
Cita messaggio
io ho due 80a agm, e in ferie facendo tanta rada mi sono strette frigo non nuovissimo, nonostante due pannelli gioco da 200 w ( ps che ormai producono poco anzi non hanno mai prodotto tanto), spazio che contiene al max quelle, cmq mi sto preparando per i giochi di fine stagione, mi sono gia arrivate 4 celle da 280a, ed il bms bilanciatore jk, appena finita la stagione comincio il lavoro .. ho scelto di non comprimere e di non fare il bilanciamento in parallelo ma di lasciar fare al bilanciatore
Cita messaggio
Anche io non ho compresso. Ho preferito anzi mettere delle strisce di neoprene sui bordi delle celle in modo da lasciare spazio e facilitare la circolazione d'aria. La temperatura in estate è il vero nemico della durata delle batterie (tutte, LFP e Pb).
La semplicità è la suprema sofististicazione. LdV
Cita messaggio
[hide]./[/hide] Renogy sta facendo delle belle offerte. La 200Ah è ancora più conveniente in proporzione.
La semplicità è la suprema sofististicazione. LdV
Cita messaggio
Queste Renogy sono plug and play su un impianto tradizionale, nel senso che togli le piombo e metti queste e stop,oppure bisogna aggiungere e cambiare altri componenti?
Cita messaggio
Soliti accorgimenti: serve un dcdc o un regolatore intelligente. Ovviamente serve anche un caricabatterie che supporti il litio, meglio se configurabile (I settaggio del litio standard sono troppo aggressivi).
La semplicità è la suprema sofististicazione. LdV
Cita messaggio
Quindi cose semplici montabili da tutti e non tutti quei componenti vari ( arabo per chi non si intende di elettricità/elettronica) che avete illustrato e che impiegate voi competenti che ve le siete fatte. Buona notizia per utenti normali. Mi sembra che la Renogy faccia prodotti interessanti, anche se mi piace più Victron di cui ho per ora solo Smart Solar e Smart battery Sense, con la possibilità di metterli in rete e controllare i dati con l'app. Però come si risolve, con i materiali che hai citato, il problema di non lasciare le batterie troppo cariche quando si lascia la barca? Mi sembra che hai scritto che questa cosa è importante.
Cita messaggio
A "mano" Smile Quando rientri disattivi i vari apparati di ricarica. Alla fine scopri che non è un problema perché il range di utilizzo è tale che ricarichi solo quando c'è bisogno, in pratica stai sempre su livelli fra il 30 e il 70%. Ovviamente ti ho detto il minimo, ma un battery monitor Victron è molto utile per vedere li stato di carica e per mettere allarmi. Sulla tua barca ci starebbero due da 200Ah comodamente, tanta . di quasi 800Ah al Pb.
La semplicità è la suprema sofististicazione. LdV
Cita messaggio
@kavokcinque Non c'e' niente da fare, all'angolo cucina-cesso non si scappa! Renogy non fa assolutamente niente, e' solo un americano che rimarchia e rivende roba cinese. Se poi ci faccia sopra un po' di controllo qualita' e qualche test di accettazione, non e' dato di sapere. Comunque dall'articolo che posto' Andrea qualche tempo fa, sembrerebbe che gli ameriki non siano poi tanto entusiati di Renogy. E su Alibaba si trovano un sacco di copie dei DC DC Renogy, etc. La batteria Renogy non e' altro che il solito secchio di plastica con dentro quattro celle litio cinesi e un BMS cinese. Il bello viene da li' in poi.
Cita messaggio
Victron e Renogy non sono in competizione nello stesso segmento. Quello che Renogy fa bene è scegliere i producers giusti e commercializzare roba solida, Victron si propone di fare sistemi integrabili ma gestibili a livello consumer. Ovviamente nessuno dei due ha completamente successo e Victron fa sistemi integrabili che non si integrano (vedi i 3-4 protocolli di comunicazione, la variabilità nelle funzioni di componenti simili, le batterie che Piccoletto solo con la roba Victron etc.) e Renogy dipende da altri per cui ogni prodotto deve essere valutato indipendentemente. Comunque, per le batterie direi che tutte sono scatole con celle ed elettronica cinesi (anche Victron). Gli americani sono strani che ti aspetti da gente che deve scrivere sul cartone della pizza che la devi tirare fuori prima di mangiarla Smile ?
La semplicità è la suprema sofististicazione. LdV
Cita messaggio
Ha, ha! Hai ragione, d’altronde anche noi sui libretti uso e manutenzione delle auto, una volta c’era lo schema elettrico, il gioco valvole, ecc ecc, adesso c’è scritto di non bersi l’acqua del radiatore…È il progresso!
Cita messaggio
è da un pò di tempo che studio come rifare il mio impianto con delle LIFEPO4. Mi è tutto chiaro, ma non mi convince una cosa, forse perchè non l'ho capita immagino. Il DCDC charger è collegato all'unica batteria al piombo rimasta, ovvero la batteria motore. Questo per tutte le cose che sappiamo, la principale è che friggeremmo l'inverter se lo collegassimo direttamente alle LIFEPO. La mia domanda è, ma se ci fumiamo la batteria motore, che di fatto è la batteria che fà da tampone dal dcdc charger alle lifepo, non carichiamo più l'impianto con l'alternatore giusto? A me sembra un grosso single point of failures.
Cita messaggio


Discussioni simili
Discussione Autore Risposte Letto Ultimo messaggio
  batterie ioni di sodio Tamata 2 371 17-09-2025, 15:19
Ultimo messaggio: clavy
  Aiuto su alternatore/batterie. Giurista 38 3.137 06-06-2025, 14:08
Ultimo messaggio: Gabriele
  Batterie Victron (piombo) innovative ... 22 4.797 23-05-2025, 20:35
Ultimo messaggio: zepere
  Controlli Batteria Litio giorgio8596 25 4.879 19-05-2025, 14:10
Ultimo messaggio: giorgio8596
  Pannelli e batterie Pepi 11 1.549 21-01-2025, 22:55
Ultimo messaggio: Resolution
  Curva di carica litio - tensione Giàcheseilì 4 1.075 15-12-2024, 19:13
Ultimo messaggio: pepe1395
  Racconto anch'io la mia esperienza sull' impianto al litio Canadese 41 5.502 15-11-2024, 15:13
Ultimo messaggio: fabio.75
  Come lasciare le litio Resolution 6 1.194 09-11-2024, 14:54
Ultimo messaggio: Resolution
  Caricare le batterie al litio al 100% Canadese 21 3.535 07-11-2024, 12:33
Ultimo messaggio: Canadese
  Batterie IanSolo 813 1.012.319 24-10-2024, 07:59
Ultimo messaggio: pepe1395

Vai al forum:


Utenti che stanno guardando questa discussione: 1 Ospite(i)